Administration Interface
Das WinCC OA Administration Interface auf Edge-Geräten ermöglicht das Hochladen und Überwachen Ihrer WinCC OA Projekte auf Ihren Edge-Geräten.
Sie können das WinCC OA Administration Interface öffnen, indem Sie sich direkt mit dem Edge-Gerät über das lokale Industrial Edge Management Interface verbinden. Um auf das Administration Interface zuzugreifen, müssen Sie sich anmelden (siehe Login). Die anfänglichen Benutzeranmeldedaten finden Sie hier.

Login
Um auf das WinCC OA Administration Interface zuzugreifen, müssen Sie sich anmelden. Standardmäßig ist ein vordefiniertes Benutzerkonto verfügbar, bei dem sowohl Benutzername als auch Passwort auf admin gesetzt sind. Nach der ersten Anmeldung müssen Sie das Passwort für dieses Standardkonto ändern, um einen sicheren Zugriff zu gewährleisten. Geben Sie Ihre Zugangsdaten ein und klicken Sie auf Submit.
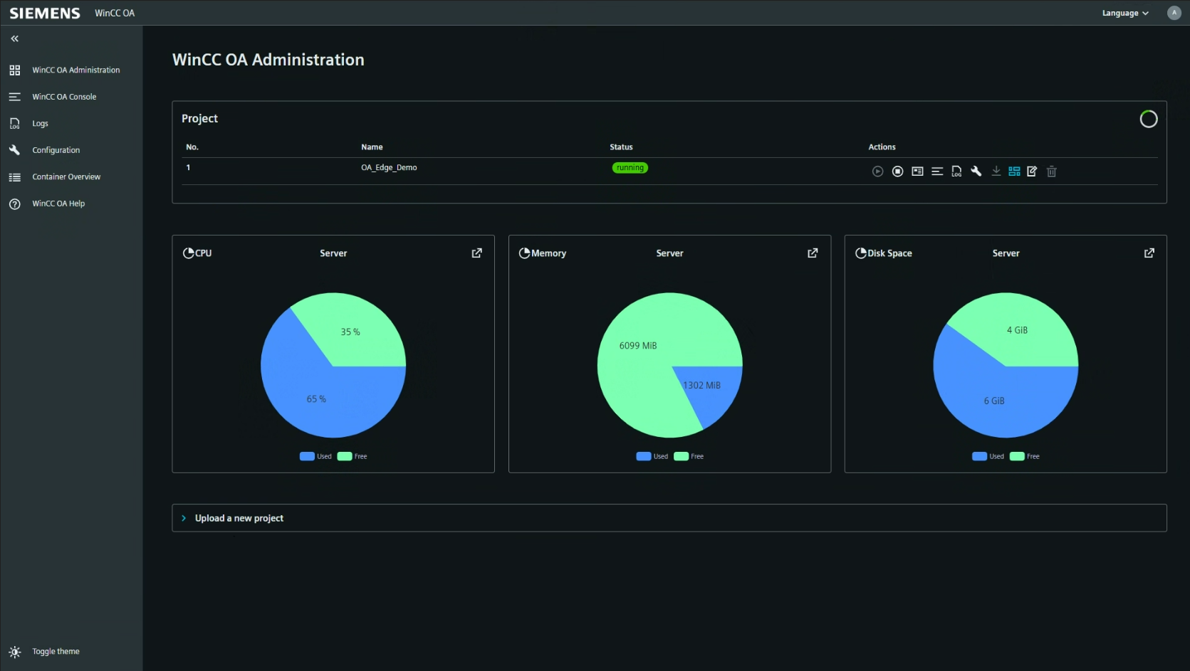
Projects
Der Bereich Projects zeigt eine Liste der auf dem Gerät verfügbaren Projekte, einschließlich deren Status und verfügbarer Aktionen.
- No. – Projektindexnummer.
- Name – Name des Projekts.
- Status – Aktueller Status des Projekts (z. B. gestoppt).
- Actions – Aktionen, die Sie für jedes Projekt durchführen können:
- Start Project
- Stop Project
- Project Details – Zeigt Informationen über die Startzeit und die Gesamtlaufzeit des Projekts.
- WinCC OA Console – Öffnet die Console für das Projekt, siehe auch WinCC OA Console
- LogViewer – Öffnet die Log-Übersicht für das Projekt, siehe auch Logs
- Configuration – Öffnet die Konfigurationsoberfläche für das Projekt, siehe auch Configuration
- Download Project – Lädt das Projekt herunter. Dabei werden auch alle Daten gespeichert, die während des Online-Engineerings geändert wurden. Dies ist wichtig für das Projekt-Update-Prozess.
- Go to Link – Öffnet den für das Projekt konfigurierten Link, siehe Update Link unten. Standardmäßig wird das Dashboard des Projekts geöffnet.
- Update Link – Ermöglicht das Festlegen eines Links für das Projekt, unter dem zusätzliche Informationen bereitgestellt werden können. Standardmäßig verweist der Link auf die Dashboard-Ansicht des Projekts.
- Delete Project
Device Performance
Der Bereich Device Performance bietet Echtzeit-Anzeigen für CPU-, Speicher- und Festplattennutzung auf dem Server. Jeder Indikator wird als Kreisdiagramm angezeigt, das die verwendeten und freien Ressourcen darstellt.
- CPU – Prozentsatz der verwendeten und freien CPU.
- Memory – Menge des verwendeten und freien Speichers (in MiB).
- Disk Space – Menge des verwendeten und freien Festplattenspeichers (in GiB).
Project Upload
Im Bereich Project Upload können Sie ein neues Projekt auf das Gerät hochladen. Unterstützte Dateiendungen sind: .zip, .tar.gz, .tar, .gz, .tgz.
- Drag files here or... – Ziehen Sie Ihre Projektdateien per Drag & Drop hierher oder nutzen Sie den Dateiauswahldialog.
- Choose files – Öffnet einen Dateidialog zur Auswahl der hochzuladenden Dateien.
- Submit – Startet den Upload-Prozess.
- Reset – Setzt die Dateiauswahl zurück.
- Upload Demo Project – Lädt das WinCC OA Industrial Edge Demo Project auf Ihr Gerät.
- Leiten Sie Ihre Prozessdaten an eine entfernte Datenbank weiter, wenn Sie diese archivieren müssen.
- Laden Sie die aktuelle Version Ihres Projekts herunter und nehmen Sie größere Änderungen offline vor, bevor Sie eine aktualisierte Version auf Ihr Edge-Gerät hochladen.
WinCC OA Console
Der Bereich Console bietet eine Übersicht über alle laufenden Prozesse und Manager für das ausgewählte Projekt. Die Tabelle enthält:
- Description – Name oder Beschreibung des Prozesses oder Managers.
- No – Instanznummer.
- Options – Zusätzliche Optionen oder Parameter für den Prozess.
- Start time – Zeitpunkt des Prozessstarts.
- PID – Prozess-ID.
- Mode – Startmodus (manuell oder immer).
- Manager – Manager-Name.
- Status – Aktueller Status (z. B. running, pristine).
- Actions – Verfügbare Aktionen für jeden Prozess (z. B. flag, terminate).
Debug Flags
Im Bereich Debug Flags können Sie Debug-Flags für bestimmte Manager in Ihrem WinCC OA System setzen. Nutzen Sie diesen Bereich, um Debug-Ausgaben für die Fehlersuche zu aktivieren oder zu deaktivieren.
Logs
Im Bereich Logs haben Sie Zugriff auf die Logdateien des ausgewählten Projekts. Sie können Logdateien anzeigen, herunterladen und analysieren. Der Bereich umfasst:
- File name – Name der Logdatei.
- File size – Größe der Logdatei.
- Actions – Download oder Anzeige der Logdatei.
Über die Tabs oben rechts können Sie zwischen Log viewer, WinCC OA logs und System logs wechseln.
Wenn Sie eine Logdatei auf dem Server öffnen, wird ein spezielles Viewer-Fenster im Browser geöffnet, in dem Sie die Logdatei direkt im Administration Interface lesen können.
Configuration
Im Bereich Configuration erhalten Sie direkten Zugriff auf die Konfigurationsdateien Ihrer WinCC OA Projekte. Nutzen Sie diesen Bereich, um die aktuelle Konfiguration Ihres WinCC OA Projekts einzusehen.
Container Overview
Der Bereich Container Overview zeigt Leistungsindikatoren und laufende Prozesse innerhalb des WinCC OA Containers auf dem Edge-Gerät. Der Bereich umfasst:
- CPU – Container-CPU-Auslastung und -Limit.
- Memory – Container-Speicherauslastung und -Limit.
- Disk Space – Container-Festplattennutzung und -Limit.
- Processes – Liste der laufenden Prozesse, einschließlich Befehl, PID, Benutzer, CPU- und Speichernutzung sowie Aktionen (anzeigen, beenden).
