Define shift sequences
Defining shift sequences means merging of several shifts and optionally other shift sequences. In the following description the both shifts created earlier for the branch "servicetechnics" are merged to a shift sequence. The main shift thus consists of shift1 and shift2 and has an interval of 2 weeks.
The shift sequences are created using the panel "Shift set management" which is opened
using the
button.
The start of the main shift sequence might be preponed by a week in comparison to the WinCC OA version 3.6. SP1. This means the main shift sequence starts a week later.
A further panel for the definition of a shift sequence is opened by clicking the New... button. The both shifts are merged in the following example.
Enter a name for the shift sequence and activate the checkboxes Filter shifts and Filter shift sets (the both check boxes are activated by default) to get a selection of all configured shifts or shift sequences. Select the first shift and add it to the selection list on the right side (shifts/shift sequences can be added or deleted using the arrow buttons). Do the same with the second shift that should be merged with the first. The configuration of a shift sequence can be arbitrary long and a shift can also be found more than once in a shift sequence. A shift sequence can of course also be composed of an already configured shift sequence.
Check the synchronization time of shifts again when merging single shifts to a shift sequence (this is configured when defining shifts. If a shift, for example, always starts on Monday - see also Define shifts) and the configuration of shifts so that no errors and unintentional big gaps are generated in the shift sequences. The following figure and description clarifies the importance of the synchronization time and the configuration of a shift (the example should be understood as bad configuration example and shows how you should not configure):
There is one shift. The shift always starts on Monday and looks as follows:
Additionally, there is a second shift, shift2 that also starts on Monday and is configured as follows:
If the both shifts are merged to a shift sequence, the end result does not look satisfactory since a big gap is generated between shift1 and shift2. The first shift starts on Monday and lasts until Wednesday. Thereafter no responsibility until Sunday was specified. The second shift starts again on Monday but a responsibility is only specified on Saturday and Sunday. Thus, a gab of 9 days would be generated for the configuration. As an alternative for a configuration where the synchronization time is a weekday, a shift can be configured not day bound (for details on day bound and not day bound see chapter Define shifts).
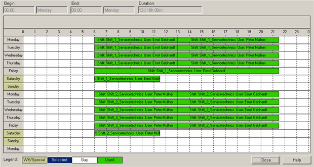
In the lower part of the panel for the definition of a shift sequence the start, end and the length of the selected shift are shown. By clicking the View... button another panel that shows an overview of the shift sequence is opened. In our example the configured shift sequence looks as follows:
In this overview you can see that the main shift (composed of two single shifts) has a periodic sequence of 2 weeks and on Sunday there is a gap in the configuration (in the panel for the configuration of a shift sequence there also is a reference to the gap - in the overview you can easily see where this gap is). The shifts can be changed at all times and the changes are automatically applied to the shift sequence. (see also Define shifts).
After configuring the shifts and shift sequences, activate the check box Top level shift set of the domain in the configuration panel of the specific shift sequence (see Figure: Panel for the definition of a shift sequence) and select a start date by clicking the calendar symbol.
With this configuration step you have activated the automatically repeating cycle for the shift sequence. In our example the both shifts that both last one week at a time are merged. Thus, this shift sequence starts over every two weeks.
In the branch administration panel, the configuration of the branch "Servicetechnics" looks as follows:
In the lowest part of the panel the set main shift sequence and the start date are visible. Additionally, the call list ""Fallback_Servicetechnics" was configured (for more information on the configuration of a call list, see chapter Define call lists). This call list is processed, this means the persons in this list are informed in case of errors if the error occurs when no one is responsible or the person responsible or his deputy cannot be reached. The responsibilities (configured shifts and users) at specific times can be viewed in the timetable. (click on the Time chart button on the left).
